本章节主要介绍在告警概览页面中,针对云平台或项目整体告警资源信息的概括说明,帮助用户快速了解告警消息统计和配额分配情况,包括告警消息时间和级别分布,告警分组(自定义)、告警规则(自定义)、告警订阅和订阅终端配额分配。其中,在云平台的顶部导航栏中,依次选择[产品与服务]-[可观测性]-[告警管理]后,在左侧导航栏中选择[告警概览],即可访问“告警概览”页面。
告警消息
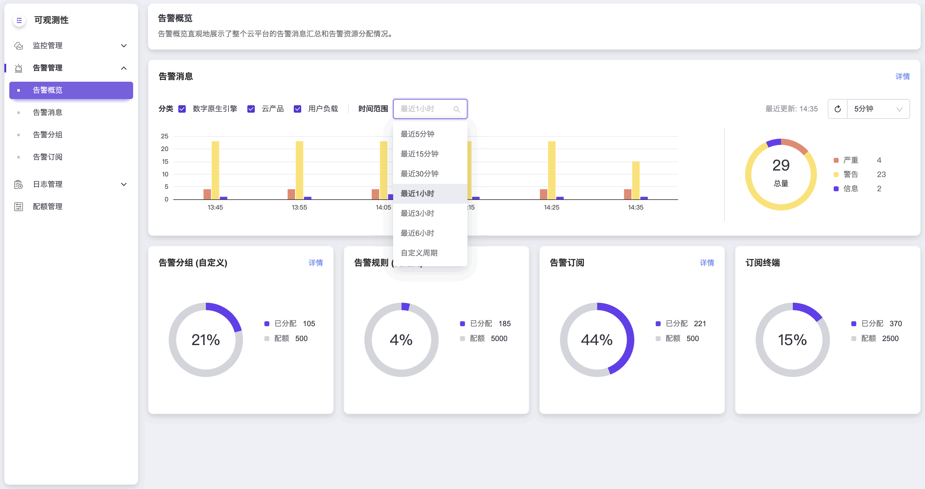
告警消息是对云平台或项目的告警消息概况的展示。展示告警消息的时间分布情况、级别和分类统计。
支持自定义组合分类选项,以获取指定类别的告警消息,包括数字原生引擎、云产品和用户负载,平台默认展示所有分类,其他用户仅可查看用户负载分类。您可以点击 告警消息 栏右上角的 详情 按钮跳转到告警消息页面进行查看。
左侧柱状图展示的是时间范围内告警消息的时间分布情况,鼠标悬停柱体可查看子时间区间存在的不同级别的告警消息数量。
右侧环形图展示的是时间范围内告警消息级别的统计数据,鼠标悬停环带可查看各级别下的不同分类或组件的告警消息数量。
时间范围可指定查询某个时间段存在的告警消息,您可点击选择不同的时间区间,如最近5分钟、最近3小时等,默认最近1小时,也可设置自定义周期。
设置自定义周期,需依次在日期组件中选择开始时间和结束时间,请注意两者的时间间隔需大于等于五分钟。
为保证告警消息数据的实时性,您可点击刷新按钮刷新数据,也可设置自动刷新周期,点击刷新按钮右侧的时间选择框选择周期,如30秒、1分钟等,默认5分钟,也可选择“停止刷新”关闭自动刷新功能。刷新按钮左侧的“最近更新”显示最近一次的刷新时间。
配额概览
配额概览展示告警分组(自定义)、告警规则(自定义)、告警订阅和订阅终端资源的配额分配或使用情况,您可以点击 告警分组(自定义) 栏右上角的 详情 按钮跳转至告警分组页面或点击 告警订阅 栏右上角的 详情 按钮跳转至告警订阅页面进行查看和管理。







